|
酒店賓館招待所熱水工程熱水系統改造方案?
1、人均用水量?
2、對機組的噪音控制、廢氣控制?
3、不安全因素?
4、如何保證24小時不間斷供應熱水、即開即有熱水?
5、冬季出現熱水供應不及時或停供現象?
6、盡可能降低投入成本、使用成本以及維護成本!
酒店賓館熱水工程招待所熱水系統改造方案外部考慮因素?
1、單位的建筑條件:
建筑物集熱面積的大小、形狀、建筑物高度以及允許放置水箱的位置(樓頂、地面、地下室等)大多不一樣而不相同。
2、用戶單位要求情況:
日均用水總量;用戶是每日定時一次使用還是隨時使用;要求用水溫度;用水使用位置;
3、地理位置及條件:
根據用戶的地理緯度和冬季最低環境溫度、四季日照條件、朝陽的方向是否有遮擋,分析安裝條件。
4、用戶單位輔助能源的條件:
確定采用(電加熱器,電鍋爐,燃油、燃氣鍋爐,水源、地源或空氣源熱泵機組等)一種方案或二種以上的組合方案。
5、用戶單位的水壓與電壓。
某麗景賓館熱水系統改造。
酒店賓館熱水工程改造前狀況:有1棟宿舍,共4層,共住260員工,每個樓層有1臺12KW電熱水器燒水,既當開水機又當沖涼的熱水器。已使用3年時間。在下班后,用水高峰期電熱水器燒水過慢,大家要排很久的隊,占用員工的休息時間。水溫經常燒開,溫度過高,提桶沖涼不是很安全。4臺電熱水器功率達48KW,每天需滿負荷工作5小時才能勉強供應員工的熱水。
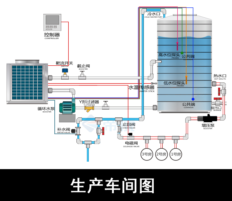
酒店賓館熱水工程改造方案:在宿舍樓頂采用2臺循環式熱泵機組,配備2個6噸保溫水箱,熱水管道接到每個沖涼房內,每間房安裝1個熱水表。定時供應熱水。整個系統全自動控制。
注意:地域及客戶要求不同,故采用的方案也不同。如您需要做熱水工程及改造現有熱水系統,請直接聯系清華王牌,讓我們為您設計符合您的熱水方案,為您最大限度的節省成本!
聚陽熱水工程部會根據客戶的用水需求給到客戶一個合理的熱水方案!全國免費咨詢熱線:400-6900-266

|